查看应用遥测数据

本文档介绍了如何查看应用监控为 App Hub 应用、服务和工作负载创建的信息中心。这些信息中心可帮助您了解应用资源的运行情况并诊断问题。

应用监控信息中心会显示以下内容:

  • 受支持的基础架构生成的日志与指标数据。
  • 当工作负载在 Google Kubernetes Engine 上运行时,显示 OpenTelemetry 定义的黄金信号:流量、延迟和错误率。如需了解详情,请参阅为应用监控进行插桩
  • 与 App Hub 应用关联的提醒政策的未解决突发事件。
  • 有关应用的信息,包括位置、重要性和严重程度。
  • 对于服务和工作负载信息中心,显示有关基础架构的信息。

为了确定信息中心应显示哪些数据,应用监控会使用附加在受支持的基础架构所生成遥测上的应用特有标签。这些标签用于标识应用。您可以使用这些标签来过滤显示的数据。

应用监控信息中心不显示跟踪记录数据。不过,您可以使用 Trace 探索器探索应用的跟踪记录数据。如需了解详情,请参阅本文档的探索跟踪记录数据部分。

应用特有的标签

本部分列出可能附加到您的日志、指标和跟踪记录数据上的 App Hub 特有标签与属性。借助这些标签,Google Cloud Observability 可构建信息中心的层次结构,并将显示的遥测数据过滤为针对某个服务或工作负载的数据。您还可以使用这些标签来过滤日志、指标和跟踪记录数据。

在本部分中,将 a.b.{x,y} 解读为 a.b.xa.b.y

日志标签

来自 Google Cloud 基础架构的日志条目包含一个 apphub 字段,其中列出了应用以及服务或工作负载的标签。下面说明了此数据的格式:

apphub: {
  application: {
    container: "projects/my-project"
    id: "my-app"
    location: "my-app-location"
  }
  workload: {
    criticalityType: "MEDIUM"
    environmentType: "STAGING"
    id: "my-workload-id"
  }
}

指标标签

来自 Google Cloud 基础架构的指标数据包含以下元数据标签:

  • metadata.system_labels.apphub_application_{container,id,location}
  • metadata.system_labels.apphub_{workload,service}_{criticality_type,environment_type,id}

由您为应用添加的插桩生成的指标数据可包含以下指标标签:

  • metric.labels.apphub_application_{container,id,location}
  • metric.labels.apphub_workload_{criticality_type,environment_type,id}

Trace 资源属性

由您为应用添加的插桩生成的 Trace span 可包含以下资源属性:

  • gcp.apphub.application.{container,id,location}
  • gcp.apphub.{workload,service}.{criticality_type,environment_type,id}

提醒政策标签

服务和工作负载标签不会自动附加到提醒政策。但是,您可以将提醒政策与特定工作负载或服务相关联,方法是将具有以下键的以下所有标签附加到该提醒政策:

  • apphub_application_location
  • apphub_application_id
  • apphub_service_idapphub_workload_id

如果提醒政策包含上述键,则该政策的突发事件会显示在应用监控信息中心内。

如需了解详情,请参阅将提醒政策与服务或工作负载相关联

App Hub 支持两种配置:已启用应用的文件夹和 App Hub 宿主项目。本部分仅在您使用已启用应用的文件夹时适用。

使用已启用应用的文件夹时,当您前往 Google Cloud Observability 页面时, Google Cloud 控制台会自动将资源选择器从已启用应用的文件夹重置为该文件夹的管理项目。如果您在 Google Cloud 控制台中前往其他页面,资源选择器会重置为已启用应用的文件夹。

Cloud Logging 支持将文件夹作为资源。例如,您可以在文件夹资源中创建日志接收器和日志存储桶。同样,文件夹包含 _Default_Required 日志存储桶,并且您可能需要查看它们的内容。如需访问文件夹资源,请使用资源选择器,并手动选择已启用应用的文件夹。

准备工作

确保您已配置 App Hub 宿主项目或管理项目,然后才能使用应用监控。这是您用于查看应用遥测数据的项目:

  • 如需获得查看日志和指标数据以及创建提醒政策和自定义信息中心所需的权限,请让您的管理员为您授予以下 IAM 角色:

    • App Hub 宿主项目或管理项目以及列出了默认日志范围的任何其他项目的 Logs Viewer 角色 (roles/logging.viewer)。此角色可授予对 _Default 日志存储桶中大多数日志条目的访问权限。如需了解详情,请参阅 Logging 角色
    • App Hub 宿主项目或管理项目的默认日志范围中列出的日志视图的 Logs View Accessor 角色 (roles/logging.viewAccessor)。如需详细了解如何授予对日志视图的访问权限,请参阅控制对日志视图的访问权限
    • App Hub 宿主项目或管理项目的 Monitoring Editor 角色 (roles/monitoring.editor)。对于不需要创建或修改提醒政策或信息中心的主账号,请考虑授予 Monitoring Viewer 角色 (roles/monitoring.viewer)。
    • App Hub 宿主项目或管理项目以及默认跟踪记录范围内的项目的 Cloud Trace User 角色 (roles/cloudtrace.user)。
    • App Hub 宿主项目或管理项目的 App Hub viewer 角色 (roles/apphub.viewer)。如需了解详情,请参阅 App Hub 角色和权限

    如需详细了解如何授予角色,请参阅管理对项目、文件夹和组织的访问权限

    您也可以通过自定义角色或其他预定义角色来获取所需的权限。

  • 确保您已配置 App Hub 宿主项目或管理项目的可观测性范围。如需了解详情,请参阅设置应用监控

    可观测性范围控制 App Hub 宿主项目或管理项目可用的数据。这些范围的默认设置可能不允许您查看所有日志或指标数据。

  • 更新用于监控应用数据的提醒政策,以包含应用特有的标签。如需了解详情,请参阅将提醒政策与服务或工作负载相关联

查看所有应用的摘要

顶级应用监控信息中心提供了已注册应用的状态的简明摘要。此页面会针对每个应用列出未结突发事件的数量,以及有关位置、严重程度和环境的信息。

以下屏幕截图展示了摘要信息中心:

列出已注册应用的界面。

如需打开顶级信息中心(其中列出了在 App Hub 中注册的应用的摘要信息),请执行以下操作:

  1. 在 Google Cloud 控制台中,前往应用监控页面:

    前往应用监控

    如果您使用搜索栏查找此页面,请选择子标题为监控的结果。

  2. 在 Google Cloud 控制台的工具栏中,选择 App Hub 宿主项目或管理项目。

  3. 可选:如需在 App Hub 中打开应用,请点击 更多,然后选择在 AppHub 中管理

  4. 如需打开应用的信息中心,请选择该应用。 下一部分将介绍如何探索或解读遥测数据。

探索应用遥测数据和突发事件

当您选择应用监控页面上列出的应用时,系统会打开该应用的顶级信息中心。此信息中心包含两个标签页:概览标签页显示摘要信息,信息中心标签页显示黄金信号、日志数据和有关未结突发事件的信息。这两个标签页会显示有助于您了解应用健康状况的信息。例如,如果此页面显示广泛的失败情况,则可能表明失败的来源是基础设施,而不是您的应用。

如需查看摘要信息,请使用概览标签页:

列出应用中的服务和工作负载的信息中心。

如需了解详情,请使用信息中心标签页:

列出应用的黄金信号和日志的信息中心。

如需打开应用的信息中心,请执行以下操作:

  1. 在 Google Cloud 控制台中,前往应用监控页面:

    前往应用监控

    如果您使用搜索栏查找此页面,请选择子标题为监控的结果。

  2. 在 Google Cloud 控制台的工具栏中,选择 App Hub 宿主项目或管理项目。
  3. 应用监控页面上,选择应用的名称。

    系统会打开该应用的信息中心,其中概览标签页已选中。此标签页会列出每项服务和工作负载,以及未结突发事件的数量和黄金信号的值:

    • 流量:所选时间段内有关服务或工作负载的传入请求速率。
    • 服务器错误率:所选时间段内生成或映射到 5xx HTTP 响应代码的传入请求所占的平均百分比。
    • P95 延迟时间:所选时间段内传送的请求的延迟时间的第 95 百分位(以毫秒为单位)。
    • 饱和度:衡量服务或工作负载的饱和程度。例如,对于托管式实例组 (MIG)、Cloud Run 和 Google Kubernetes Engine 部署,此字段会显示 CPU 利用率。

    概览标签页中,您可以执行以下所有操作:

    • 重置时间范围。当您打开信息中心时,时间范围会设置为最近一小时。
    • 查看应用的相关信息,例如运维人员、开发者和企业主。
    • 在 App Hub 中打开应用、服务或工作负载。
    • 打开服务或工作负载的信息中心。
  4. 如需查看应用遥测数据和有关未结突发事件的信息,请选择信息中心标签页。

    信息中心标签页会显示日志、指标和突发事件信息。 该标签页配置为在图表上叠加事件注解。在排查问题时,注解可帮助您关联来自不同来源的数据。如需查看哪些注解已启用,请在工具栏中点击 注解

    该标签页还包含过滤条件,您可以使用这些过滤条件来限制该标签页显示的数据。如需详细了解如何探索此标签页中显示的数据,请参阅本文档中的以下部分:

过滤信息中心

信息中心标签页会显示应用中的服务和工作负载的数据。但是,您可以将此信息中心过滤为一个特定服务或一组服务。

例如,信息中心标签页上的工具栏包含 apphub_service_id: * 等过滤条件。如果您想查看特定服务的数据,请点击 菜单,然后从列表中选择这些服务。

探索日志数据

如果您查看的是应用信息中心的信息中心标签页,则日志数据会显示在应用日志部分中。否则,数据会显示在日志部分中。

信息中心的应用日志日志部分会显示与过滤条件匹配且由 App Hub 宿主项目或管理项目的默认日志范围中列出的资源存储的日志条目。对于应用,过滤条件类似于以下内容:

-- Application logs
(apphub_application_location=global)
(apphub_application_id=my-app)

对于服务和工作负载,过滤条件包含其他子句。如需查看应用于日志数据的过滤条件,请点击显示查询

如果您想编写查询,可以打开弹出式窗口或打开 Logs Explorer 页面。这两个选项均可让您编写和运行查询,以及更改范围。但是,弹出式窗口会保留当前上下文,并可让您将探索结果保存到自定义信息中心:

  • 如需打开弹出式窗口,请点击 探索数据

    探索完成后,点击取消以关闭弹出式窗口并舍弃更改。如果您想将更改保存到自定义信息中心,请点击保存到信息中心并完成该对话框。您无法将所做的更改保存到您打开弹出式窗口时查看的信息中心。

    弹出式菜单中未列出显示查询按钮所显示的过滤条件。这些过滤条件会在信息中心级层应用,无法移除。

  • 如需在新的浏览器标签页中打开 Logs Explorer 页面,请点击在 Logs Explorer 中查看

    查询已预先配置为显示与特定应用标签匹配且在信息中心指定的时间范围内的日志条目。关闭浏览器标签页后,您所做的更改会被舍弃。

如需详细了解如何浏览日志,请参阅以下文档:

探索指标数据

信息中心上的图表和表会显示黄金信号以及与应用、服务或工作负载所使用的资源相关的其他指标数据。显示的数据可以存储在由 App Hub 宿主项目或管理项目的指标范围列出的任何项目中。

查看图表配置

对于显示指标数据的任何图表或表,您都可以查看指标类型和聚合选项等详细信息。如需查看此信息,请前往图表或表的工具栏,然后点击 信息

探索数据

如需更详细地探索图表或表,您可以打开弹出式窗口或打开 Metrics Explorer 页面。这两个选项均可让您尝试不同的图表设置,并将结果保存到自定义信息中心。但是,弹出式窗口会保留当前上下文:

  • 如需打开弹出式窗口,请点击 探索数据

    探索完成后,点击取消以关闭弹出式窗口并舍弃更改。如果您想将更改保存到自定义信息中心,请点击保存到信息中心并完成该对话框。您无法将所做的更改保存到您打开弹出式窗口时查看的信息中心。

  • 如需在 Metrics Explorer 中查看图表或表,请前往工具栏,点击 更多,然后选择在 Metrics Explorer 中查看

    现在,您有一个可修改和探索的临时图表。例如,您可以更改汇总选项或更改显示样式。如需将图表保存到自定义信息中心,请点击保存到信息中心并完成对话框。

关联指标和日志数据

查看图表时,您可能希望探索针对与图表指标数据相同的资源写入的日志数据。例如,如果您发现图表中出现峰值或低谷,则可能需要探索日志条目,以便获取有关系统的更多信息。

一种将指标数据与日志数据相关联的方法是使用图表选项打开一个弹出式窗口,其中同时显示图表和所选日志条目。然后,您可以使用弹出式窗口中的工具栏和菜单来探索指标和日志数据。例如,您可以向指标查询添加过滤条件、修改日志记录查询,或展开并探索日志条目。

以下屏幕截图展示了弹出式菜单:

指标与日志相关性示例。

弹出式窗口不会显示与信息中心的时间范围选择器匹配的所有日志条目。相反,系统会根据指标查询创建日志记录查询。日志记录查询包含所有适用的变量,但不包含信息中心级过滤条件。

查看指标和日志数据

当图表显示任何指标类型(基于日志的指标或 Prometheus 指标除外)时,您可以将指标数据与日志数据相关联。当图表显示基于日志的指标、Prometheus 指标或不显示指标数据时,您无法将指标数据与日志数据相关联。

如需打开显示指标数据和日志数据的弹出式窗口,请执行以下操作之一:

  • 如需仅按资源类型和适用变量过滤日志数据,请在图表的工具栏中点击 更多图表选项,然后选择检查相关日志

  • 如需显示与特定时序相关的日志条目,请在图表中,使用指针选择时序上的一个点,然后前往提示,选择 检查相关日志

    在此模式下,弹出式窗口会将时间范围选择器修改为所选点的时间戳之前和之后各五分钟。

如果图表中未显示检查相关日志选项,则表示该图表不支持指标和日志相关性。

保存更改

您可以将弹出式窗口中显示的图表或日志面板(包括您所做的任何更改)保存到自定义信息中心。如果您将图表保存到打开弹出式窗口的同一信息中心,则系统会在该信息中心内创建一个新图表。

如需将图表或日志面板保存到自定义信息中心,请打开相应 widget 的操作菜单,选择保存到信息中心,然后完成对话框。您可以选择现有的自定义信息中心,也可以创建信息中心,然后保存 widget。

关闭弹出式窗口

如需关闭弹出式窗口,请点击工具栏中的取消

探索突发事件

信息中心的突发事件部分会列出与服务或工作负载相关联的提醒政策的近期突发事件。这些提醒政策必须存储在 App Hub 宿主项目或管理项目中。

如果您在突发事件部分中没有看到任何条目,则表示您没有与服务或工作负载关联的任何提醒政策。如需创建此关联,请为相应政策添加标签。如需了解详情,请参阅将提醒政策与服务或工作负载相关联

如需详细了解突发事件和提醒政策,请执行以下操作:

  • 如需详细了解导致突发事件的提醒政策,请点击相应的政策名称。打开的信息中心会显示有关提醒政策的详细信息,包括显示所监控数据的图表和标签。

  • 如需查看与应用关联的所有提醒政策,请前往工具栏,然后点击 探索数据。系统会打开一个弹出式窗口,其中列出了所有政策。如需返回信息中心,请点击取消

探索跟踪记录数据

应用监控信息中心不显示跟踪记录数据。不过,您可以使用 Trace 探索器页面查看应用、服务或工作负载的跟踪记录数据。当您打开此页面时,系统会从存储空间中检索默认跟踪记录范围所列项目中存储的跟踪记录数据。显示的数据取决于您在这些项目中的 IAM 角色、时间范围设置以及您应用的过滤条件。如需了解跟踪记录数据何时包含应用属性,请参阅跟踪记录资源属性

如需查看应用的跟踪记录数据,请执行以下操作:

  1. 在 Google Cloud 控制台中,前往 Trace 探索器页面:

    转到 Trace 探索器

    您也可以使用搜索栏查找此页面。

  2. 在 Google Cloud 控制台的工具栏中,选择 App Hub 宿主项目或管理项目。
  3. 应用过滤条件以限制跟踪记录数据:

    • 如需按应用过滤,请使用 App Hub 应用范围过滤条件。
    • 如需按服务进行过滤,请使用 App Hub 服务范围过滤条件。
    • 如需按工作负载进行过滤,请使用 App Hub 工作负载范围过滤条件。
    • 如需添加自定义过滤条件,请在工具栏中依次选择添加过滤条件添加属性过滤条件,然后完成对话框。字段的语法必须与 span 上属性的键的语法一致。例如,如需按主机标识符过滤,请输入 host.id

    如需了解如何使用跟踪记录界面,请参阅查找和探索跟踪记录

探索服务或工作负载遥测数据和突发事件

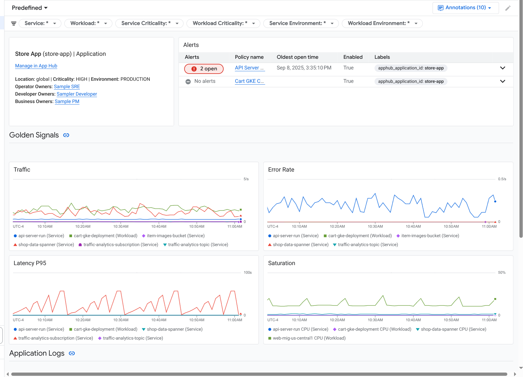
应用监控会为每项服务和工作负载创建一个信息中心。这些信息中心会显示日志、指标和突发事件信息,可帮助您了解特定服务或工作负载的健康状况。您可以探索这些信息中心内的数据,方法与探索应用的信息中心标签页中显示的数据类似。

以下屏幕截图展示了工作负载的信息中心:

工作负载的详细信息中心。

如需打开服务或工作负载的应用监控信息中心,请执行以下操作:

  1. 在 Google Cloud 控制台中,前往应用监控页面:

    前往应用监控

    如果您使用搜索栏查找此页面,请选择子标题为监控的结果。

  2. 在 Google Cloud 控制台的工具栏中,选择 App Hub 宿主项目或管理项目。
  3. 应用监控页面上,选择应用的名称,然后选择服务或工作负载。

    信息中心会显示所选服务或工作负载的日志、指标和突发事件信息。对于工作负载,信息中心已配置为在图表上叠加事件注解。在排查问题时,注解可帮助您关联来自不同来源的数据。如需查看哪些注解已启用,请在工具栏中点击 注解

    摘要卡会显示一般信息和基础设施类型。如果无法识别基础设施类型,此字段会显示诸如 App Hub 服务等通用文本。如需了解详情,请参阅应用监控支持的基础设施

    如需了解如何探索服务或工作负载信息中心中的数据,请参阅本文档中的以下部分:

创建自定义信息中心

Google Cloud Observability 支持创建自定义信息中心,让您可以完全控制信息中心的内容。自定义信息中心会列在 Google Cloud 控制台的信息中心页面中,您可以复制、修改和删除它们。它们还可以是您保存已配置的信息中心 widget 的目标位置。例如,如果您要在应用信息中心内探索图表,则可以前往工具栏并选择保存到信息中心,将该图表保存到自定义信息中心。

如果您打算为应用、服务或工作负载创建自定义信息中心,以下内容可能会有所帮助:

将提醒政策与 App Hub 应用相关联

您可以通过向提醒政策添加应用特有的标签,将该提醒政策与服务或工作负载相关联。添加这些标签后,它们会列在提醒政策中,并包含在所有突发事件中。如需详细了解标签,请参阅使用标签为突发事件添加注解

如需使用 Google Cloud 控制台将提醒政策与工作负载或服务相关联,请执行以下操作:

  1. 在 Google Cloud 控制台中,前往  提醒页面:

    进入提醒

    如果您使用搜索栏查找此页面,请选择子标题为监控的结果。

  2. 在Google Cloud 控制台的工具栏中,选择 App Hub 宿主项目或管理项目。
  3. 找到提醒政策,点击 查看更多,选择修改,然后前往通知和名称部分。
  4. 应用标签部分中,选择应用,然后选择工作负载或服务。
  5. 点击保存政策

完成这些步骤后,系统会将具有以下键的标签附加到提醒政策。这些标签用于标识应用以及服务或工作负载:

  • apphub_application_location
  • apphub_application_id
  • apphub_service_idapphub_workload_id

您还可以使用 Google Cloud CLI、Terraform 或 Cloud Monitoring API 向提醒政策添加用户标签。但是,您必须使用前面的示例中所示的标签键。详情请参阅以下内容:

问题排查

如需查看可帮助您了解正在查看的数据或信息中心未显示数据的原因的信息,请参阅排查应用监控问题