Visão geral do monitoramento de aplicativos

Este documento apresenta o Application Monitoring, uma abordagem de monitoramento dos seus aplicativos focada neles. O Application Monitoring cria painéis para seus aplicativos, serviços e cargas de trabalho do App Hub. Para entender quais recursos seu aplicativo usa e como eles interagem, use o App Hub. Para entender o desempenho dos recursos do aplicativo e diagnosticar problemas, use os dados de telemetria, que o Application Monitoring mostra em painéis.

O que é o monitoramento de aplicativos?

Com o Application Monitoring, é possível monitorar os recursos e a infraestrutura do ponto de vista de um aplicativo. Ou seja, você não começa uma investigação pesquisando seus recursos e descobrindo quais são usados pelo seu aplicativo. Em vez disso, você inicia uma investigação com seu aplicativo e depois encontra informações sobre os recursos e a infraestrutura que ele usa. Com os painéis gerados pelo Application Monitoring para seu aplicativo, você entende o estado operacional dele e dos serviços e cargas de trabalho.

Por exemplo, a captura de tela a seguir mostra as informações de resumo que o Application Monitoring fornece para um aplicativo específico:

Painel que lista os serviços e as cargas de trabalho em um aplicativo.

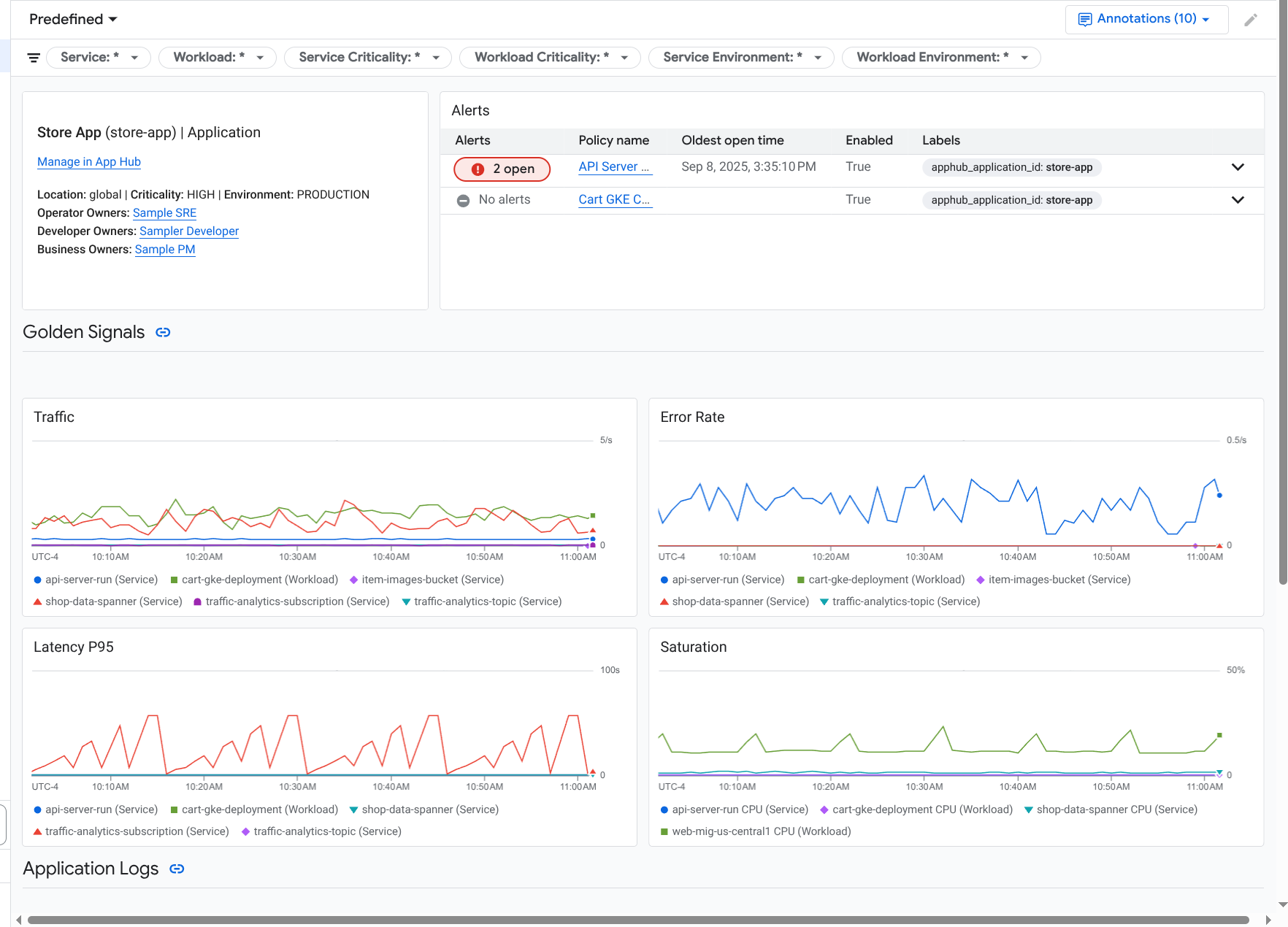
Para esse mesmo aplicativo, o Application Monitoring também cria um painel que mostra informações mais detalhadas, como indicadores de ouro, dados de registros e informações sobre incidentes abertos:

Painel que lista os indicadores de ouro e os registros de um aplicativo.

Para usar o monitoramento de aplicativos, é necessário criar o aplicativo e registrar serviços e cargas de trabalho nele e depois configurar o escopo de observabilidade. Para criar um aplicativo e registrar serviços e cargas de trabalho nele, use o App Hub ou implante o aplicativo usando a central de design de aplicativos.

Por que adotar o monitoramento de aplicativos

Usar o Application Monitoring pode economizar tempo e esforço. Por exemplo, suponha que você use o Application Design Center para ajudar a projetar e implantar seu aplicativo. Em seguida, use o App Hub para organizar e gerenciar o aplicativo e o monitoramento de aplicativos para entender o desempenho dele e diagnosticar falhas:

  • Painéis de aplicativos, serviços e cargas de trabalho
  • Propagação de rótulos para os serviços e cargas de trabalho de um aplicativo do App Hub.
  • Filtrar a telemetria por criticidade e ambiente.
  • Integração perfeita com código aberto

Quando o aplicativo é implantado, o serviço Application Monitoring o descobre e cria automaticamente painéis personalizados para seu ambiente. Para ajudar na investigação de incidentes, esses painéis oferecem suporte à pesquisa e à filtragem.

Os painéis criados pelo Application Monitoring mostram o seguinte:

  • Informações como localização, criticidade e proprietários.
  • Informações sobre incidentes abertos.
  • Dados de registros e métricas gerados por infraestrutura compatível. Os dados de métricas incluem indicadores de ouro, como taxas de erro e tráfego, e métricas selecionadas.

Quando seus aplicativos são executados em uma infraestrutura compatível, o Google Cloud Observability anexa rótulos específicos do aplicativo aos dados de telemetria. Esses rótulos identificam seu aplicativo do App Hub. É possível usar esses rótulos específicos do aplicativo ao consultar seus dados de telemetria. As páginas Análise de Registros, Metrics Explorer e Explorador de Traces permitem usar rótulos para filtrar e agregar dados.

Comece a usar o monitoramento de aplicativos

Para usar o Application Monitoring, faça o seguinte:

  1. Configure o escopo de observabilidade para ver a telemetria de um aplicativo registrado no App Hub. Para informações sobre esta etapa, consulte Configurar o Application Monitoring.

  2. Anexe rótulos específicos do aplicativo às suas políticas de alertas. Para informações sobre essa etapa, consulte Associar uma política de alertas a um aplicativo do App Hub.

  3. Se você quiser que os dados de métricas e rastreamentos gerados pelo aplicativo incluam rótulos de aplicativos, faça a instrumentação do aplicativo com o OpenTelemetry ou use o Google Cloud Managed Service para Prometheus. Para mais informações, consulte Instrumentar o app para o Application Monitoring.

  4. Abra e conheça os painéis de monitoramento de aplicativos. Para informações sobre como acessar esses painéis, consulte Ver telemetria de aplicativos.