Application Monitoring overview

This document introduces Application Monitoring, which is an application-centric approach to monitoring your applications. Application Monitoring creates dashboards for your App Hub applications, services, and workloads. To understand which resources your application uses and how those resources interact, you use App Hub. To understand how your application's resources are performing and to diagnose issues, you use the telemetry data, which Application Monitoring displays on dashboards.

What is Application Monitoring?

Application Monitoring lets you monitor the resources and infrastructure from the perspective of an application. That is, you don't begin an investigation by searching your resources and figuring out which ones are used by your application. Instead, you begin an investigation with your application, and then find information about the resources and infrastructure that it uses. The dashboards that Application Monitoring generates for your application let you understand the operational state of your application and its services and workloads.

For example, the following screenshot shows the summary information that Application Monitoring provides for a specific application:

Dashboard that lists the services and workloads in an application.

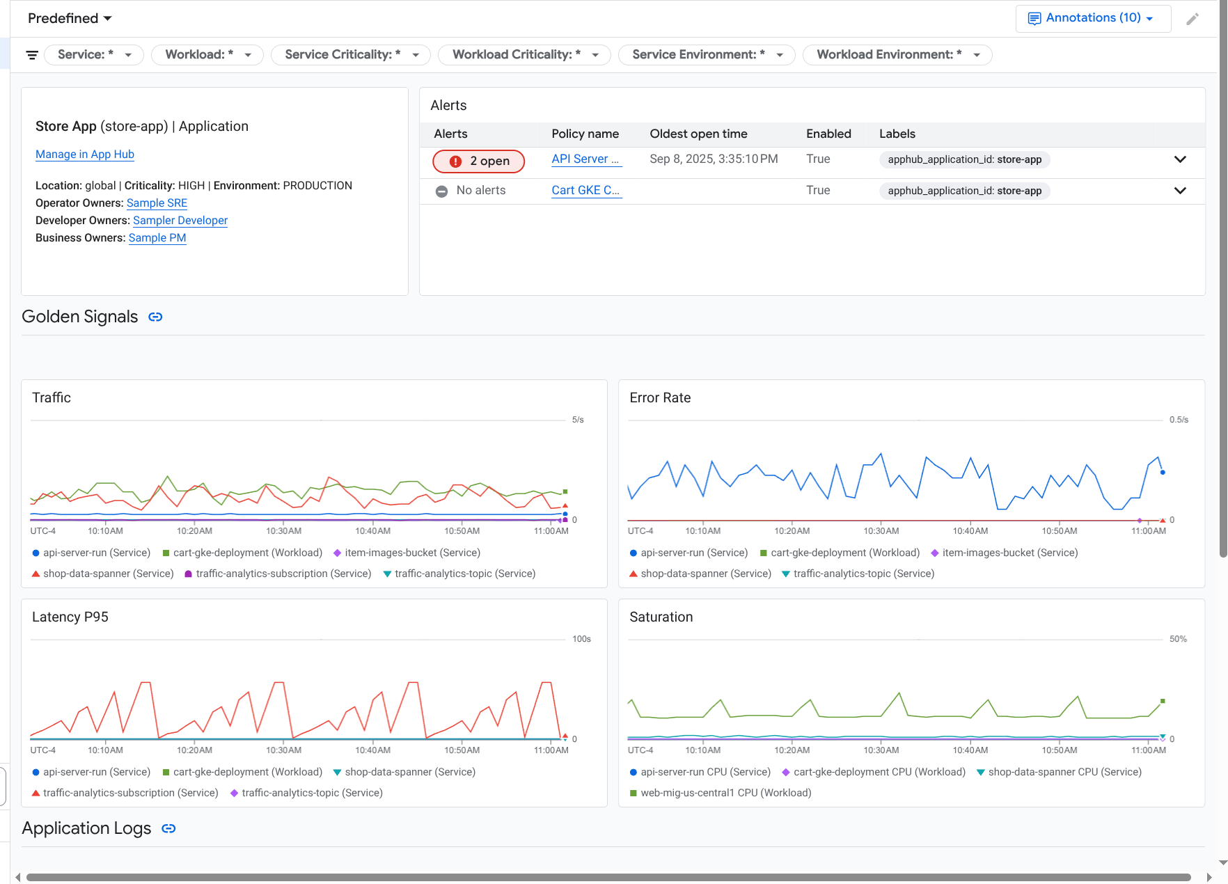
For this same application, Application Monitoring also creates a dashboard that shows more detailed information, like golden signals, log data, and information about open incidents:

Dashboard that lists the golden signals and logs for an application.

To use Application Monitoring, you must create your application and register services and workloads to the application and then configure the observability scope. To create an application and register services and workloads to it, you can use App Hub, or you can deploy your application by using the Application Design Center.

Why you should adopt Application Monitoring

Using Application Monitoring can save you time and effort. For example, suppose you use the Application Design Center to help you design and deploy your application. Next, you use App Hub to help you organize and manage that application, and you use Application Monitoring to understand the performance of your application and to diagnose failures:

  • Application, service, and workload dashboards
  • Label propagation for the services and workloads of an App Hub applications.
  • Filter telemetry by criticality and environment.
  • Seamless integration with open-source

When your application is deployed, the Application Monitoring service discovers your application and automatically builds dashboards tailored to your environment. To support your investigation of incidents, these dashboards support search and filtering.

The dashboards that Application Monitoring creates display the following:

  • Information like the location, criticality, and owners.
  • Information about open incidents.
  • Log and metric data generated by supported infrastructure. The metric data includes golden signals, like error rates and traffic, and select metrics.

When your applications run on supported infrastructure, Google Cloud Observability attaches application-specific labels to your telemetry data. These labels identify your App Hub application. You can use these application-specific labels when querying your telemetry data. The Logs Explorer, Metrics Explorer, and Trace Explorer pages let you use labels to filter and aggregate data.

Get started with Application Monitoring

To use Application Monitoring, do the following:

  1. Configure the observability scope so that you can view the telemetry for an application that is registered with App Hub. For information about this step, see Set up Application Monitoring.

  2. Attach application-specific labels to your alerting policies. For information about this step, see Associate an alerting policy with an App Hub application.

  3. If you want your application-generated metric and trace data to include application labels, then instrument your application with OpenTelemetry or use Google Cloud Managed Service for Prometheus. For more information, see Instrument app for Application Monitoring.

  4. Open and explore the Application Monitoring dashboards. For information about viewing these dashboards, see View application telemetry.