VM 수준 측정항목 대시보드는 프로젝트의 VM별 측정항목을 볼 수 있는 그래프를 제공합니다. 다음 주소에서 대시보드에 액세스합니다.
https://GDC_HOST/PROJECT/grafana/d/vm-metrics/workload-vms
- GDC_HOST을 호스트 이름으로 바꿉니다.
- PROJECT를 프로젝트 이름으로 바꿉니다.
이 페이지에서는 VM 대시보드와 여기에서 액세스할 수 있는 다양한 그래프에서 제공하는 정보의 유형을 간략하게 설명합니다. 알림을 구성하는 방법 등 모니터링 및 시각화에 대한 자세한 내용은 다음 페이지를 참고하세요.
- 측정항목 수집, 측정항목 보기, 대시보드 관리에 관한 자세한 내용은 관측 가능성 모니터링 및 시각화를 참고하세요.
- 알림 및 알림 규칙 생성과 같은 정보는 알림을 참고하세요.
VM 대시보드
VM 대시보드에는 각 프로젝트 네임스페이스에 있는 각 VM에 관한 다음 정보가 포함된 그래프가 표시됩니다.
이러한 그래프 유형은 VM 모니터링 측정항목을 사용하여 생성됩니다. 측정항목은 유형, 라벨, 의미에 따라 이름이 지정되고 설명됩니다.
대시보드 뷰에서 페이지 시작 부분에 있는 선택 상자(다음 이미지에서 'vm'으로 표시됨)에서 관찰할 VM을 선택합니다. 이미지에는 vm1이 선택된 것으로 표시됩니다.
CPU
CPU 사용률(각 vCPU가 다양한 상태에서 소비한 시간)을 확인합니다. 그래프에는 머신 유형에 지정된 각 vCPU에 대한 정보가 표시됩니다.

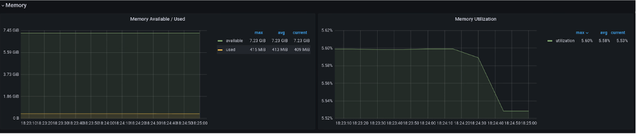
메모리
메모리 그래프에서 VM에 할당된 총 메모리, 사용 가능한 메모리 양, 사용 중인 메모리 양과 같은 속성을 확인합니다.

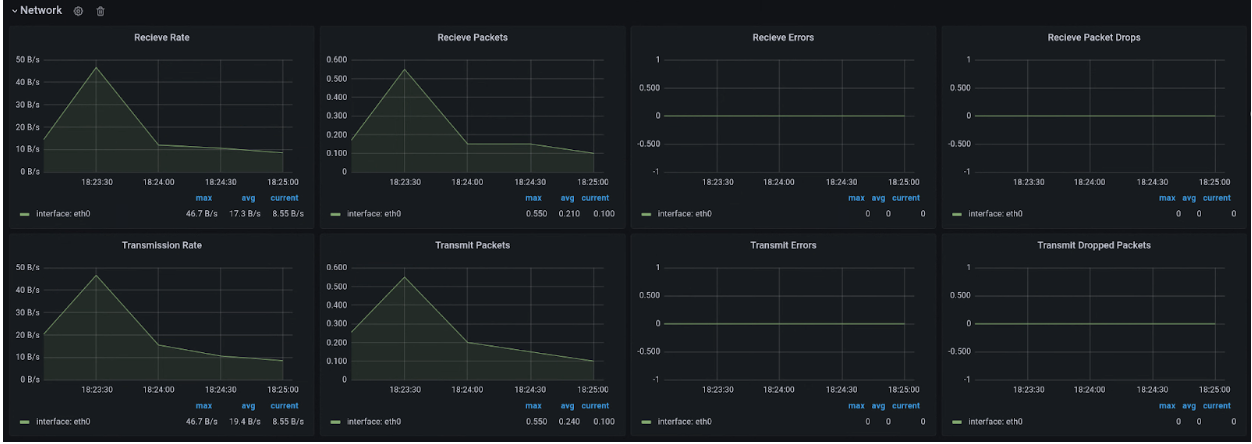
네트워크
네트워크 페이지를 사용하여 다음을 확인할 수 있습니다.
- 네트워크에서 수신하고 네트워크로 전송한 패킷 수입니다.
- 네트워크에서 수신하고 네트워크로 전송한 바이트 수입니다.
- 가상 네트워크 인터페이스 카드 (vNIC) 인터페이스에서 삭제된 수신 및 전송 패킷의 수입니다.
- 네트워크 전송 오류 패킷 수입니다.

디스크
디스크 페이지에서 다음을 확인할 수 있습니다.
- 디스크에서 읽거나 디스크에 쓰는 바이트 수입니다.
- 쓰기 또는 읽기 IO 작업 수입니다.
- 읽기 또는 쓰기 작업에 걸린 누적 시간입니다.
- 작업이 대기열에 있는 시간
- 실제로 작업을 실행하는 데 소요된 시간 (디스크 사용 중)
- 디스크 플러시 요청 수와 캐시 플러시에 소요된 시간입니다.

측정항목 목록
측정항목 정의 목록을 보려면 가상 머신 관리 (VMM) 페이지의 목록을 확인하세요.